在币圈,千夫所指并不可怕,无可替代才是王牌。
撰文:Bright,Foresight News
上半年一度被质疑被 FUD 的 Hyperliquid 又站起来了。
5 月 22 日,随着 BTC 突破 11 万美元大关,HYPE 突破 30 USDT,24 小时涨幅 14.79%,总 FDV 站稳 290 亿美元,跃升至加密货币市值第 14 位。相反,一巨鲸自 5 月 8 日在 20.4 美元附近以 5 倍杠杆做空 价值 5714 万美元的 HYPE,该仓位目前浮亏达 1880 万美元。为防清算,该地址已三次追加保证金,最新一次在两小时前「狼狈」增投 204 万美元 USDC,以免仓位被强平。
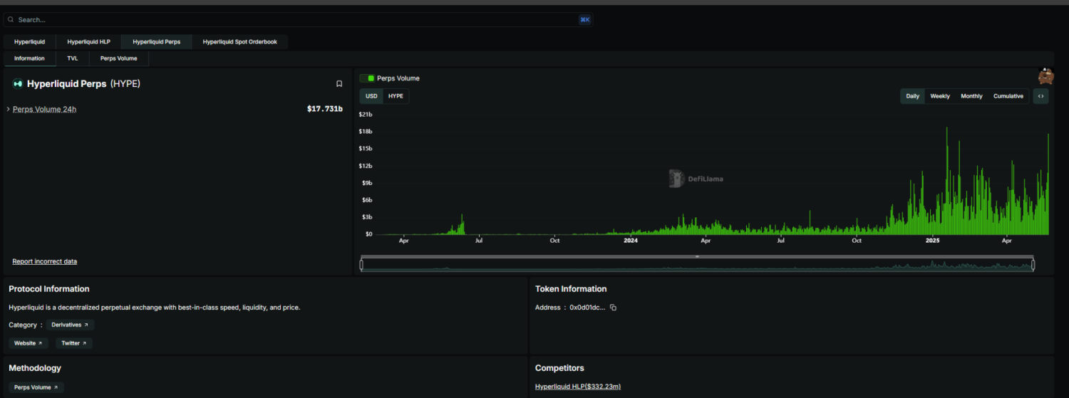
同时,Hyperliquid 官方公告宣布,其平台数据今日创下多项历史新高,包括未平仓合约总额(OI)达 89 亿美元、24 小时交易手续费达 540 万美元、USDC 总锁仓量达 32 亿美元。

而要知道,在两个月前,Hyperliquid 还深陷金库险些爆仓、「去中心化」FUD 危机,Bitmart 创始人 Arthur Hayes 在 X 上直接向 Hyperliquid 开炮,「HYPE 将回到起点」,并让大家「停止假装 Hyperliquid 是去中心化的」。
链上 Perp 需求不减
在 JELLY 轧空事件平息后,反而有越来越多的巨鲸开始选择 Hyperliquid。根据 The Block 数据显示,Hyperliquid 在轧空事件发生前就已经连续两个月占据币安合约交易量的 9% 左右。

而根据 Dune 数据,Hyperliquid 无论是交易量还是用户数都在迅猛增长。怎么,巨鲸们难道忘了轧空事件了吗?

Hyperliquid 选择不是绝对的去中心化理念,而是资本效率和协议安全优先。正如佐爷在文章《Hyperliquid:9% 的币安,78% 的中心化》中所写——在 Perp DEX 的序列中,Hyperliquid 的创新之处并不在于架构的创新,而是用「稍微中心化」的方式,学习 GMX 的 LP 代币化,并配合上币、空投策略,持续激励市场博弈,成功抢占 CEX 牢牢占据的衍生品市场。这不是为 hyperliquid 辩护,而是 Perp DEX 的底色,要绝对的去中心化治理,则无法应对黑天鹅事件,来不及快速反应,要高效应对,必然需要持剑人。
所以,巨鲸们选择了相信以智能合约为主、质押节点投票为辅的「执剑人」Hyperliquid,而不是成熟的 CEX。以下三点因素,是 Hyperliquid 走出阴霾的关键。
一、匿名需求。很多巨鲸、大户非常注重个人隐私保护,同时也不想受中心化交易所可能存在的对于提现、转账的限制。
二、流动性好。池子大的地方,才容得下巨鲸翻身。实际上,只有寥寥几所头部的中心化交易所能看齐 Hypeliquid 的流动性。
三、公开持仓。如 James 等 KOL 可以形成这样的一个「金钱与影响力」循环——利用 Hypeliquid 的链上公开大额仓位与盈利增强自身影响力,再通过影响力进一步促使散户投资者跟单,进而达到影响市场走向目的。 而在传统 CEX 中,KOL 还需要连接交易所 API 以展现持仓。
这轮上涨,Hyperliquid 里的巨鲸非常活跃。前有「50 倍内幕哥」(HYPE 修改杠杆前)极限操作,后有 Meme 传奇 James Wynn 大举明牌开多。尤其是后者,更是在 BTC 突破历史新高的涨势中通过近 10 亿的多头仓位狂捞超 4000 万美金利润。
同时,为了破解稳定币孳息、外流等困局,Hyperliquid 推出了原生稳定币 HUSD,HUSD 融合了两个核心洞察:将交易使用的计价资产(稳定币)以及由它产生的现金流,统一纳入交易平台体系内。最终结果,就是一个「公共产品」性质的稳定币,它将原本静态的储备利息,转化为 Hyperliquid 生态的主动式、复利式增长。
回顾:JELLY 轧空阴霾
让我们把时间拨回 3 月 26 日晚间,Meme 币 JELLYJELLY 遭遇空头挤压,一小时内一度拉升 429%,Hyperliquid Valut 接管了一个地址自行清算后的 JELLYJELLY 空头仓位,一度浮亏超 1050 万美元。当时的情形是如果 JELLYJELLY 达到 0.15374 美元,Hyperliquid Vault 将损失全部的 2.3 亿美元资金;而随着 Hyperliquid Vault 资金的流出,又会进一步降低 JELLYJELLY 的清算价。
事发之后,OKX 和 Binance 当晚相继宣布上线 JELLYJELLY 永续合约,而 Hyperliquid 在 Binance 和 OKX 上线期货合约后,迅速下架 JELLYJELLY,Hyperliquid Vault 中的 JELLYJELLY 巨额亏损空单也已被结算。
正当吃瓜群众以为 Hyperliquid 是止损认输时,事态却迎来了「意料之外,情理之中」的反转。据 Hyperliquid 官网历史数据显示,Hyperliquid Vault 接管的 JELLYJELLY 空单在 23 点 15 分时已经以 0.0095 美元平仓,预料中超千万美元的损失并没有出现,HLP Vault 甚至在该头寸上还获利 70.3 万美元。随后,Hyperliquid 发文表示,在发现可疑市场活动的证据后,验证者集合召开会议并投票决定下架 JELLY 永续合约。除被标记的地址外,所有用户都将从 Hyper 基金会获得全额补偿。

据 Parsec 面板数据,在本次 Jelly 清算事件发生的数小时内,Hyperliquid 平台的 USDC 净流出高达 1.4 亿美元.而此前在 3 月 12 日的 ETH 巨鲸多头爆仓事件前后四天内,Hyperliquid 的 USDC 净流出总额接近 3 亿美元。2 月 26 日 -3 月 26 日,Hyperliquid 的 USDC 余额也从约 25 亿美元下降至 20.7 亿美元。

针对此次事件,以诸多 CEX CEO 为首的人士对 Hyperliquid 提出了质疑,他们比较一致地表示了标榜自己是去中心化交易所的 Hyperliquid 的运作方式更像是一个没有 KYC/AML 的离岸 CEX,不成熟的操作也可能成为 FTX 2.0。不过,也有人指出,这场针对 Hyperliquid 的围追背后,头部交易所是最可疑的始作俑者。用户 off_thetarget 更是在 X 上爆料称,早在 3 月 24 日,就有人联系他帮忙推进 JELLYJELLY 上线币安,该博主协助其联系上币组组后,反馈都是暂时不太可能上一些 MEME。但事实却是,就在不到 2 天的时间,币安就决定上线 JELLY 合约,其中显然存在隐情。
而且,这并非 Hyperliquid 第一次遇到类似问题。3 月 13 日,一位使用 50 倍杠杆的巨鲸在 Hyperliquid 上开设了价值约 3 亿美元的 ETH 多单,最高浮盈达 800 万美元。但该用户随后提取大部分本金和利润,导致清算价格被推高,最终仓位被清算,净赚约 180 万 USDC。而平台的保险基金(HLP Vault)却因此承担了约 400 万美元的损失。Hyperliquid Vault 数据显示,在该巨鲸主动触发清算机制后,HLP 共损失了 345 万美元。
对此,Hyperliquid 宣布将调整杠杆限制,以优化清算管理,增强大规模清算时的市场缓冲能力, BTC 最高杠杆将调整为 40 倍,ETH 最高杠杆将调整为 25 倍。
结合 Hyperliquid 的规模与 Hype 的币价表现看来,作为 24 年 TGE 的项目,其 Perp DEX 的作用是实打实的链上刚需。在币圈,千夫所指并不可怕,无可替代才是王牌。